text-generation-inference documentation
Monitoring TGI server with Prometheus and Grafana dashboard
Monitoring TGI server with Prometheus and Grafana dashboard
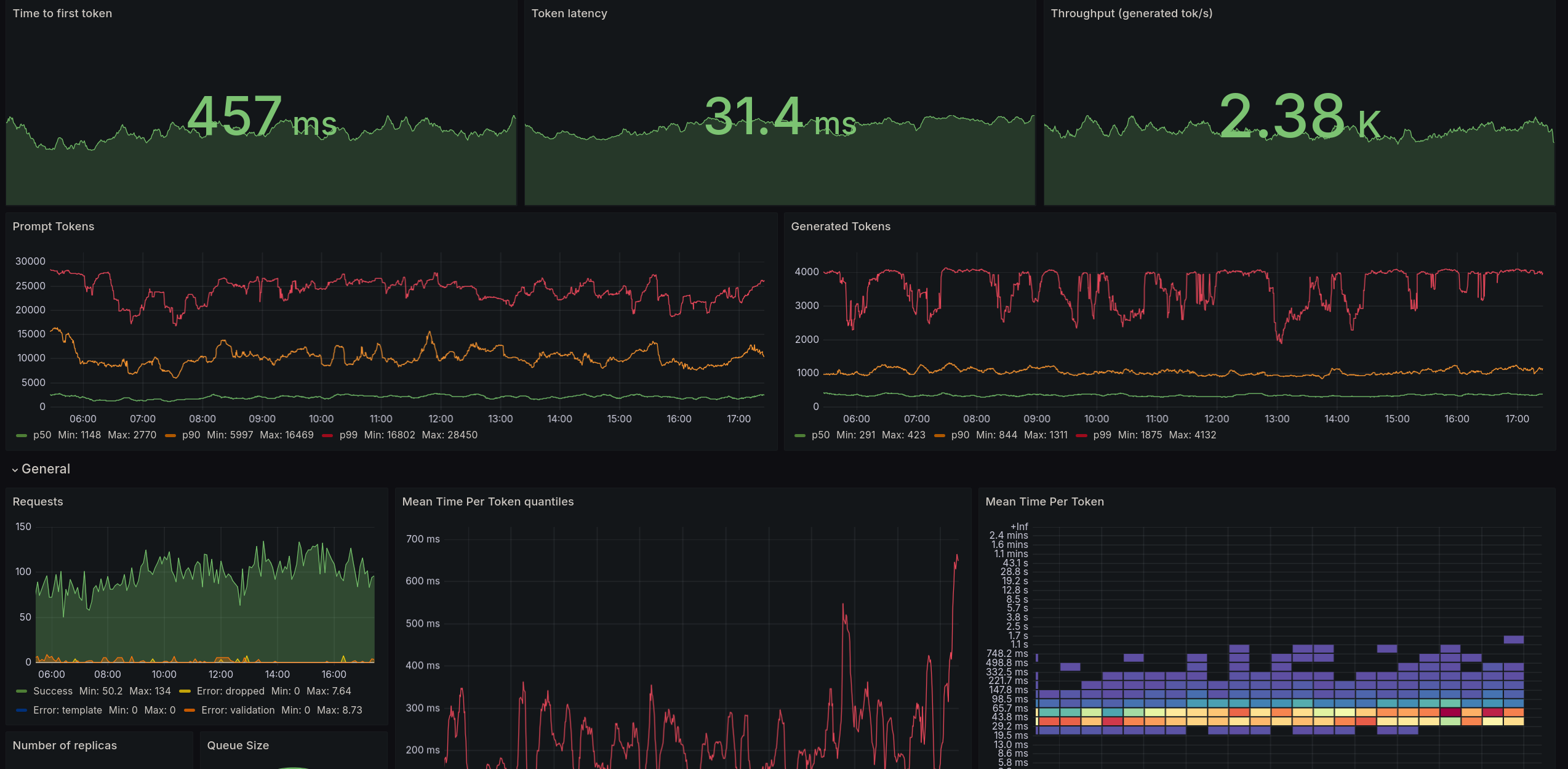
TGI server deployment can easily be monitored through a Grafana dashboard, consuming a Prometheus data collection. Example of inspectable metrics are statistics on the effective batch sizes used by TGI, prefill/decode latencies, number of generated tokens, etc.
In this tutorial, we look at how to set up a local Grafana dashboard to monitor TGI usage.

Setup on the server machine
First, on your server machine, TGI needs to be launched as usual. TGI exposes multiple metrics that can be collected by Prometheus monitoring server.
In the rest of this tutorial, we assume that TGI was launched through Docker with --network host.
On the server where TGI is hosted, a Prometheus server needs to be installed and launched. To do so, please follow Prometheus installation instructions. For example, at the time of writing on a Linux machine:
wget https://github.com/prometheus/prometheus/releases/download/v2.52.0/prometheus-2.52.0.linux-amd64.tar.gz
tar -xvzf prometheus-2.52.0.linux-amd64.tar.gz
cd prometheusPrometheus needs to be configured to listen on TGI’s port. To do so, in Prometheus configuration file prometheus.yml, one needs to edit the lines:
static_configs:
- targets: ["0.0.0.0:80"]to use the correct IP address and port.
We suggest to try curl 0.0.0.0:80/generate -X POST -d '{"inputs":"hey chatbot, how are","parameters":{"max_new_tokens":15}}' -H 'Content-Type: application/json' on the server side to make sure to configure the correct IP and port.
Once Prometheus is configured, Prometheus server can be launched on the same machine where TGI is launched:
./prometheus --config.file="prometheus.yml"In this guide, Prometheus monitoring data will be consumed on a local computer. Hence, we need to forward Prometheus port (by default 9090) to the local computer. To do so, we can for example:
- Use ssh local port forwarding
- Use ngrok port tunneling
For simplicity, we will use Ngrok in this guide to tunnel Prometheus port from the TGI server to the outside world.
For that, you should follow the steps at https://dashboard.ngrok.com/get-started/setup/linux, and once Ngrok is installed, use:
ngrok http http://0.0.0.0:9090
As a sanity check, one can make sure that Prometheus server can be accessed at the URL given by Ngrok (in the style of https://d661-4-223-164-145.ngrok-free.app) from a local machine.
Setup on the monitoring machine
Monitoring is typically done on an other machine than the server one. We use a Grafana dashboard to monitor TGI’s server usage.
Two options are available:
- Use Grafana Cloud for an hosted dashboard solution (https://grafana.com/products/cloud/).
- Self-host a grafana dashboard.
In this tutorial, for simplicity, we will self host the dashbard. We recommend installing Grafana Open-source edition following the official install instructions, using the available Linux binaries. For example:
wget https://dl.grafana.com/oss/release/grafana-11.0.0.linux-amd64.tar.gz
tar -zxvf grafana-11.0.0.linux-amd64.tar.gz
cd grafana-11.0.0
./bin/grafana-serverOnce the Grafana server is launched, the Grafana interface is available at http://localhost:3000. One needs to log in with the admin username and admin password.
Once logged in, the Prometheus data source for Grafana needs to be configured, in the option Add your first data source. There, a Prometheus data source needs to be added with the Ngrok address we got earlier, that exposes Prometheus port (example: https://d661-4-223-164-145.ngrok-free.app).
Once Prometheus data source is configured, we can finally create our dashboard! From home, go to Create your first dashboard and then Import dashboard. There, we will use the recommended dashboard template tgi_grafana.json for a dashboard ready to be used, but you may configure your own dashboard as you like.
Community contributed dashboard templates are also available, for example here or here.
Load your dashboard configuration, and your TGI dashboard should be ready to go!
Update on GitHub